Splunk cloud search and reporting
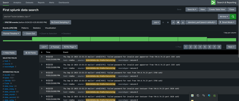
Uploading tutorial data and learning about Splunk search and Reporting.
CYBERSECURITY
9/24/20231 min read


When I started splunk cloud Platform I have accessed for 15 days. I downloaded the tutorial data and uploaded it. After this I started learning about the basics of how to use dashboard. One of the example is to use time span to filter data according to previous hour, day or year.
I refered to https://docs.splunk.com/Documentation/SplunkCloud/9.0.2305/SearchTutorial/Usefieldstosearch for learning about the search and reporting.



